Subscribe to join thousands of other ecommerce experts
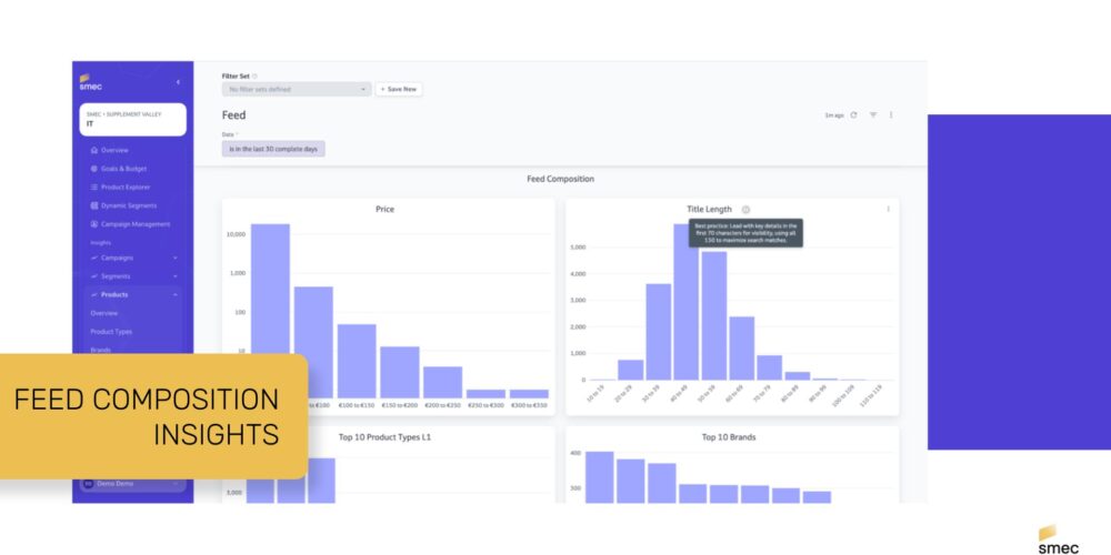
Feed Composition Insights is a specialized diagnostic dashboard within the smec platform that allows PPC Managers to audit, visualize, and optimize the structural health of their product catalogs. It provides a real-time overview of critical feed attributes—such as title lengths, GTIN availability, and price distribution—to ensure that product data is perfectly formatted for AI-driven advertising auctions.
Optimizing a product feed is one of the most effective ways to regain control over automated campaign formats like Performance Max (PMax). Because Google’s AI relies on feed data to understand what you are selling, structural gaps in your feed (like truncated titles or missing identifiers) directly lead to poor matching and wasted ad spend. The Feed Composition Dashboard identifies these gaps before they impact your ROAS.
Table of Contents
Bridging the Gap: From Raw Data to Actionable Strategy
The smec platform acts as a steering layer between your raw inventory data and the ad platform’s algorithms. By surfacing hidden feed issues, it enables a more Business-Driven PPC approach.
Title Length Distribution & Optimization
A primary feature of the dashboard is the visual breakdown of product title lengths.
- The 70-Character Sweet Spot: You can monitor which products have titles that fit within the primary visibility limit for users.
- The 150-Character Indexing Limit: Ensure you are utilizing the full character limit to include high-value keywords that help AI engines index your products for long-tail searches.
Historical Trends and Feed Health
The dashboard tracks the health of your feed over time, allowing you to monitor product counts, sale items, and inventory shifts.
- GTIN Monitoring: Tracking products missing Global Trade Item Numbers (GTINs) is critical for competition matching.
- Visibility Gains: Fixing missing GTINs through the dashboard insights allows your products to appear in more competitive auctions and price comparison features.
Inventory Composition for Strategic Control
smec helps retailers align their advertising with their actual business inventory. The dashboard provides instant snapshots that help CMOs and digital leads understand their market positioning.
- Price Distribution: A visual map of your inventory price points to help you adjust bidding strategies for high-ticket vs. low-ticket items.
- Top 10 Brands & Categories: Bar charts that show exactly which parts of your catalog are most prominent in your feed.
- Data-Driven Segmentation: These insights allow you to create Dynamic Segments within smec, grouping products by feed quality or business value to apply custom tROAS targets.

Why Feed Structure Equals Better Bidding
Better feed structure equals better bidding. When you use smec to identify short titles or missing attributes at a glance, you are providing the ad platform with better signals.
| Optimization Type | smec Insight | Impact on Performance |
|---|---|---|
| Title Refinement | Identifies titles under 70 characters for enrichment. | Higher relevance and better CTR in search results. |
| Identifier Audit | Spots products missing GTINs or brand info. | Unlocks additional auction inventory and better matching. |
| Inventory Mapping | Visualizes brand and category L1 distribution. | Ensures ad spend is aligned with your actual stock levels. |
Future-Proofing Your Feed for AI Search
As product discovery moves toward AI-driven interfaces (GEO), the clarity of your product feed becomes your brand’s “source of truth.” smec ensures that your feed is not just a technical list, but a strategic asset.
We predict that by 2026, the retailers who dominate AI search results will be those who have moved beyond basic feed management toward comprehensive feed orchestration. Using the Feed Composition Dashboard is the first step in ensuring your products are “machine-readable” and ready for the next generation of ecommerce.
Ready to see your feed’s health?
Explore how smec Campaign Orchestrator can transform your raw data into a high-performance growth engine: